NAT规则
功能解释:
如下图所示的场景,因某些原因,部分客户端只能接在二级路由器下使用。而现在需要一级路由器下的设备能够直接访问二级路由器下面的设备,该如何配置?可能部分用户会想到可以使用端口映射来访问,但是端口映射有它的局限性,首先一般只是映射一部分端口号,其次你需要知道业务使用的具体端口号,并且同一端口号只能映射给一台设备。因此,我司专门研发了NAT规则,结合智能多线功能,实现对目的地址或者源地址的nat转换, 就可以满足此类需求。
配置方法
支持单个添加, 也支持批量导入添加。
举例
案例1
访问wan口地址192.168.100.232,直接就是对目的内网地址192.168.10.101的访问
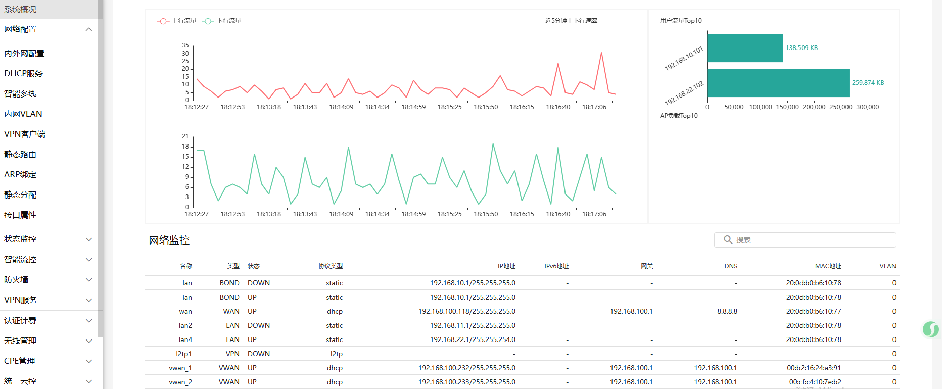
新建一个智能多线,如下图所示,从系统概况中查看到多线接口的IP地址, 然后再新建NAT规则
目的地址为新增的智能多线的地址,NAT地址为目的内网地址,动作选择DNAT
配置完成后,对多线地址192.168.100.232的访问 就是对内网地址192.168.10.101的访问


案例2
访问wan口地址192.168.100.233,直接就是对目的内网地址192.168.22.102的访问
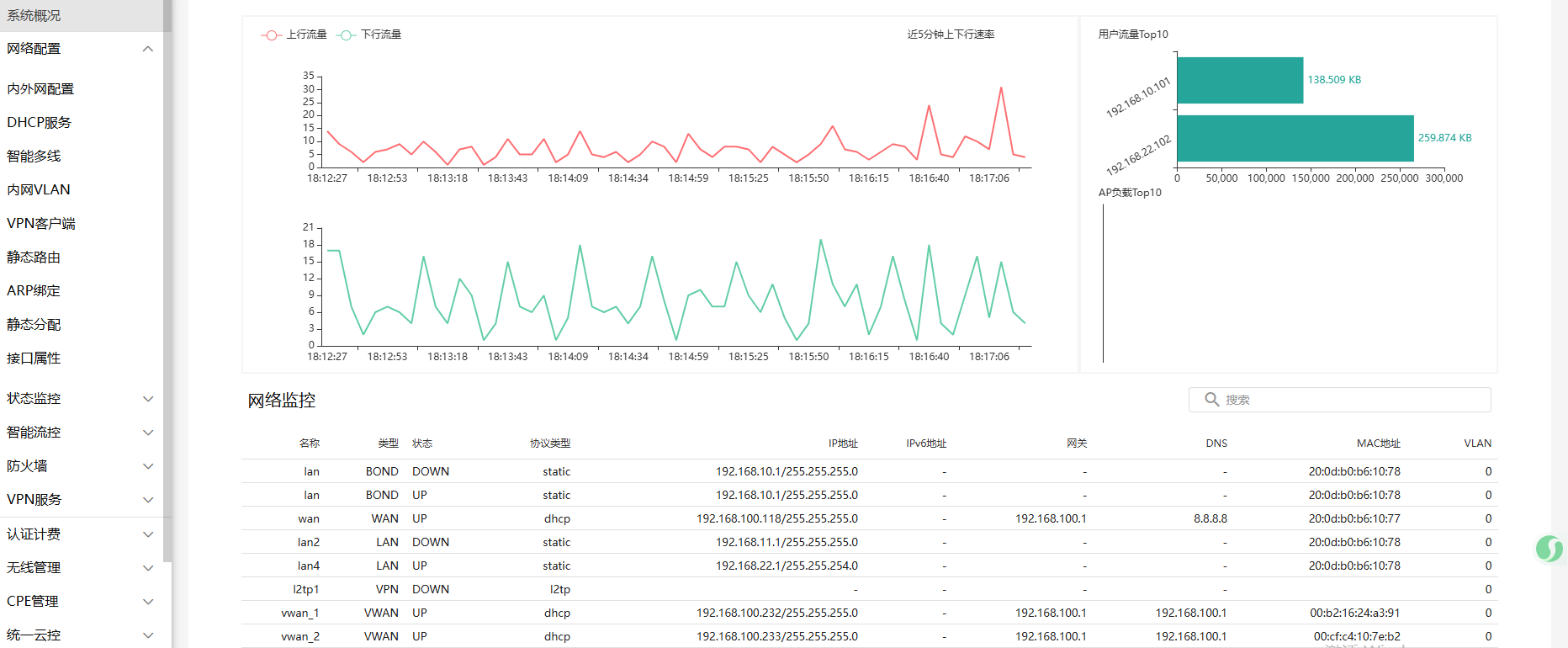
新建一个智能多线,如下图所示,从系统概况中查看到多线接口的IP地址, 然后再新建NAT规则
目的地址为新增的智能多线的地址,NAT地址为目的内网地址,动作选择DNAT
配置完成后,对多线地址192.168.100.233的访问 就是对内网地址192.168.22.102的访问


文档更新时间: 2025-07-29 18:25 作者:laowang
